項目概況
某石化倉儲VOCS回收與治理工程。
處理介質
混(hun)(hun)合(he)芳烴、石腦油(you)、MTBE和(he)甲醇混(hun)(hun)合(he)物
尾氣來源(yuan)
裝卸車、儲罐呼吸氣
處 理 量
300m3/h
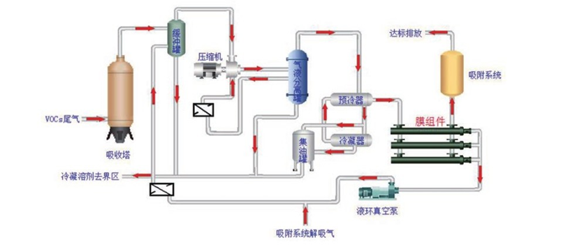
處理(li)工藝(yi)
吸收+淺(qian)冷+膜+吸附耦合工(gong)藝
實施效(xiao)果
笨濃度≤4mg/m3、甲苯濃度≤15mg/m3、溶劑回收率≥97%
Copyright ?2014-2022 上海汲隆水務科技有限(xian)公(gong)司 All Rights Reserved. Powered by SKCX.NET